开网店:
不知道大家有没有注意到,在直通车后台的工具里面,有个新的工具悄悄上线了,现在还是测试阶段,所以只有一部分商家有这个功能,慢慢会逐步开放的。
我们总是希望自己能够比别的商家更早更快的知道流行趋势,从而能提早备货,先人一步。我们在做搜索流量和直通车推广的时候,总是希望能够知道哪些新的流行关键词会在之后出现,从而提早进行布局。
随着经济的发展和各种信息渠道的细分,消费者的需求千奇百怪的展现出来,结合着实时热点的出现,从而引领出新的消费潮流和消费热点的呈现。
为了帮助我们商家捕捉到有价值且会持续攀升的流量机会,直通车官方上线了一款全新的产品-趋势明星。
那么这些消费者需求从哪里来的呢,主要是从六个渠道
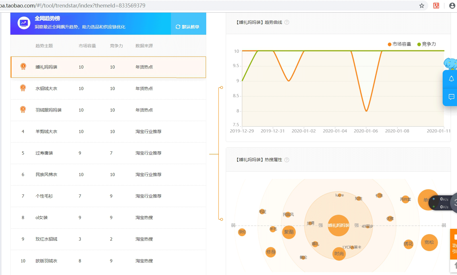
趋势明星分为两个部分,第一部分是全网趋势榜。是跟我们店铺商品关键词和类目相关的全网趋势主题。趋势榜里面一次推荐10个趋势主题,一般我们是选择默认榜单:
市场容量反映预估的市场增长空间,满分为10分,分数越高说明增长空间越大;
竞争力反映当前您的店铺在该主题下的竞争水平,满分为10分,分数越高说明竞争力越强。
热搜属性是消费者喜欢点击的与该趋势主题相关的商品属性,反映了消费者偏好.
例如“婚礼妈妈装”这个趋势主题
这个TOP10的榜单,趋势主题跟我们店铺的某些产品是吻合的就可以保留,例如“婚礼妈妈装”跟我们店铺好几款宝贝符合,而热搜属性时尚、知性、49岁等都是我们产品具有的属性,那么接下来就可以直接在趋势货品里面建立趋势明星计划。趋势货品里面建立了10个趋势的流量包。
例如我们选择了婚礼妈妈装,点击新建趋势明星计划,这个计划其实是个智能推广。在这里可以选择
这里的步骤跟建立标准智能推广一样,可以选择推广或者不推广哪些宝贝。
下一步就是到了出价的时候了,出价可以按照系统推荐的价格来出
接下来我们就等待数据出来以后进行调整和测试。趋势明星最重要的就是推广的产品一定要跟属性相吻合,这样效果才会好。
文章来源:开网店官网
